I’ve a 400m 60GHz link made by a WAP 60G AP and a Cube Lite60. RouterOs 6.48.6 . The problem is the Link Down / Link UP several times in the day.
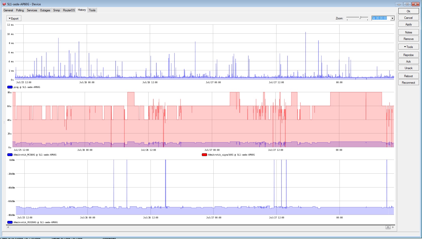
I use The Dude to monitor MCS60G and RSSI60G. As you can see in the attachement, the drops happen during daylight time, and not at night. I already set the better TX sector fixed on the Cube Lite60, without success.
So, what could I do to better investigate?
Thanks.
Nicola


upgrade to ROS 7.10.2… there is many improvements vs ROS 6 in 60Ghz
6.49.x has been the best for me on 60GHz. 7.10 has fixes for 802.11ay devices, but I’ve seen little to no difference for the original 802.11ad devices. (I have half my AP’s on 7.10 and half on 6.49.x).
The drops most often occur due to low signal levels, interference, reflections/multipath, and, of course, rain.
What frequency are you using? 58320 and 64800 will be the least susceptible to oxygen absorption.
How is the AP mounted? Is there any metal behind it? The antenna is in the top 1" of the box, so raising it above the top of the mast, or mounting it to a plastic pipe can help reduce reflections. On the other hand, I’ve got some mounted on metal J-Arms and I get way more than 60° of coverage out of them (up to 90° to the side) because the pipe mount seems to be widening the antenna’s pattern.
What is the signal quality (not RSSI) and MCS? I’ve observed that links with signals under -65 are more likely to bounce.
While the Cubes are rated for 500m from a wAP 60, 400m (where you’re at) is the furthest I’ll go with those, especially when accounting for rain fade.
You’d be better off with a Cube for the AP, or an LHG 60 for the CPE, to get more gain in the link.
The strongest would be two LHG 60’s or nRay’s, or a pair of Ubiquiti Gigabeam Plus or Wave Nano’s in PTP mode. Or, for 2Gbps+, a pair of Tachyon Networks 302’s.
Upgraded to RouterOS 7.10 . Changed from wap 60 to Cube lite. RSSI 10dB better now (-55 instead of -65), as you could see in the attachement, after 01-08 18:00. But The link has the same drops. So, any other idea? Thanks

Same issue here on two different products with < 100m links, feels like another case of broken hardware design.