Hi All,
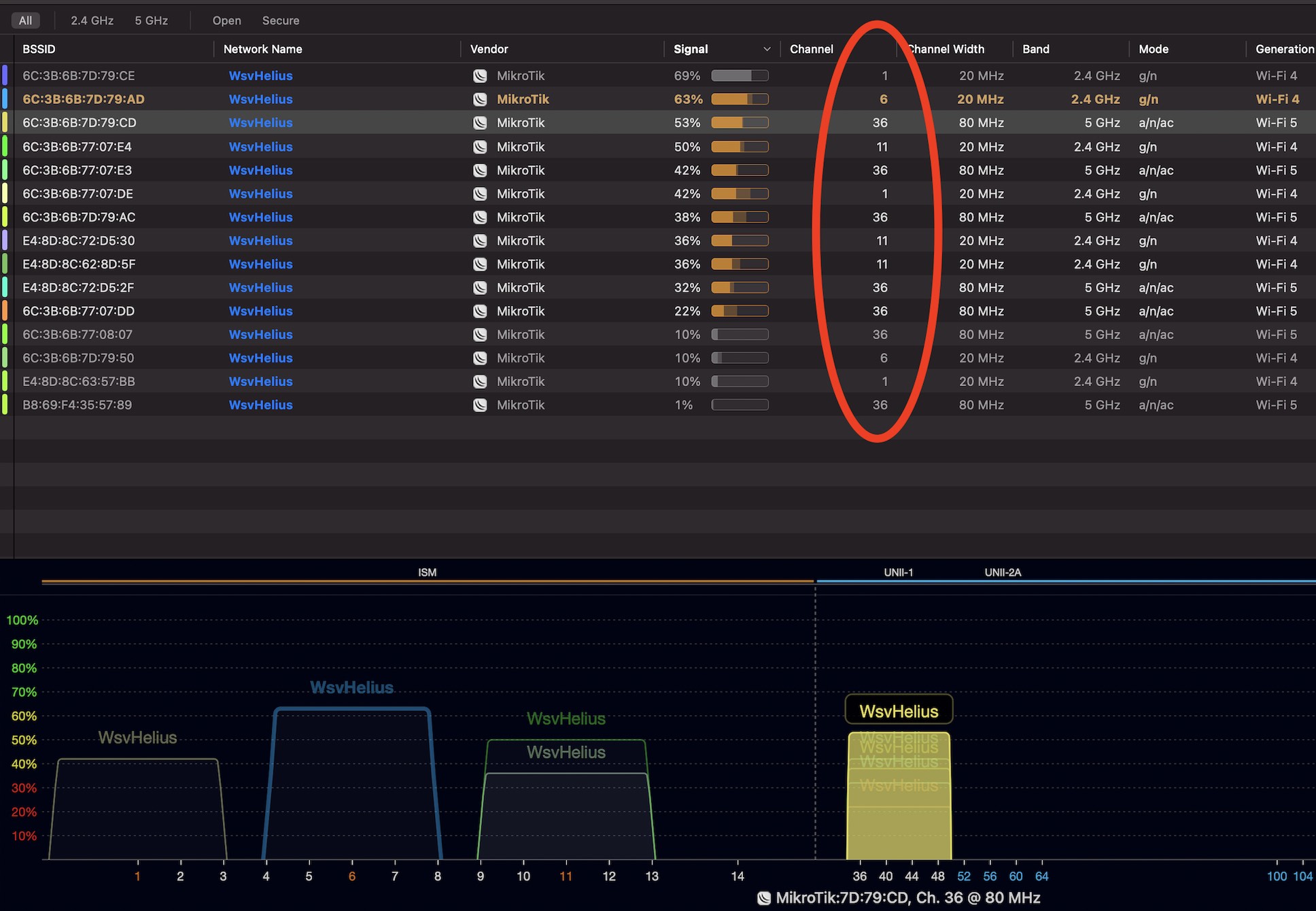
I cannot get my head around this one. In CAPs manager I’ve configured to use multiple different frequency channels. I’m expecting that CAPs manager is checking and managing the channel configurations of the various AP’s. What I’v noticed is that the AP’s are configured with almost all the same channels. See also screenshots included.
What am I doing wrong? What am I misunderstanding? Or is my expectation from CAPs manager to high that it can configure different channels/frequencies across my AP’s?


Example of the AP config, both frequencies are set to auto.
