Much better now, good job!
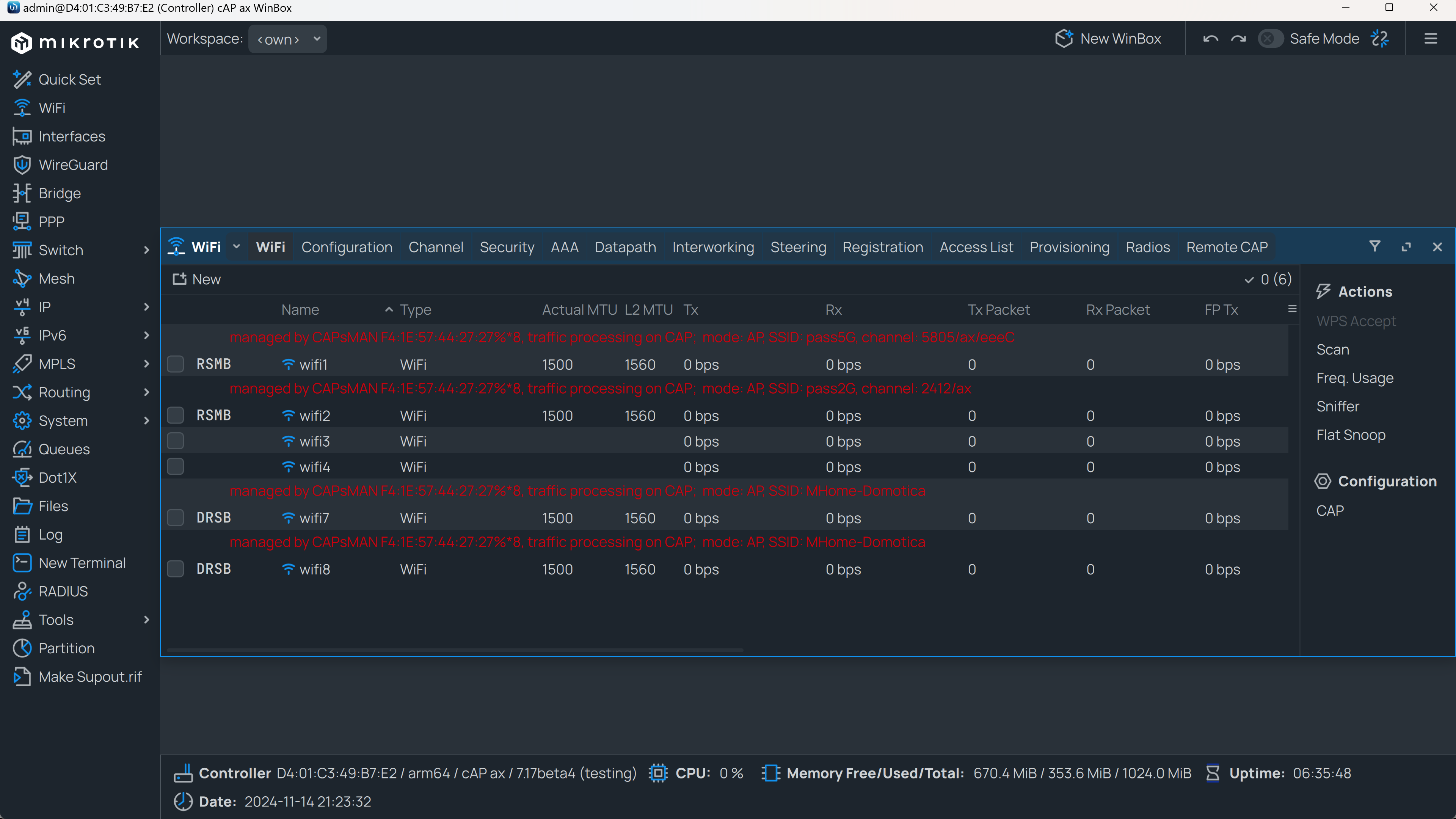
CAPsMAN
you have misconfiguration on wifi2 interface
/interface wifi
set [ find default-name=wifi2 ] channel.frequency=2412-2472 \
.skip-dfs-channels=10min-cac configuration=cfg-2-phy-ax \
configuration.hide-ssid=no .manager=local .mode=ap .ssid=wifi6-dom \
datapath.bridge=*5B .interface-list=dynamic .vlan-id=101 disabled=no \
interworking.network-type=private security=sec-dom \
security.authentication-types=wpa2-psk .ft=yes .ft-over-ds=yes
datapath.bridge=*5B should be datapath.bridge=bridge
/interface bridge port
add bridge=bridge comment=defconf interface=wifi1 pvid=101
add bridge=bridge interface=wifi2 pvid=101
This shouldn’t be needed, bridge port will be added dynamically (that’s why you are setting datapath.bridge )
CAP
You don’t have datapath (or datapath.bridge) set on both master interfaces.
You don’t need to use slaves-static , you had that in the first config and I wanted to know why…
/interface bridge port
add bridge=bridge-wifi interface=wifi1 pvid=101
add bridge=bridge-wifi interface=wifi2 pvid=101
Same as before, bridge port will be added dynamically, but in this case you are missing the datapath.bridge on both wifi interfaces.
/ip dhcp-client
add interface=vlan-110-mgmt
# DHCP client can not run on slave or passthrough interface!
add interface=ether1
As you are hinted, remove dhcp client for ether1
I should have adjusted the points you pointed out to me, but it still doesn’t work for VLAN 103, can you check if I have done all the steps correctly?
CAPax.txt.rsc (1.77 KB)
chatoux.txt.rsc (13.9 KB)