HAP AC2 (RBD52G-5HacD2HnD) reboots every 4h after update from 7.1.x to 7.2.3

Hi everyone,
i read about problems with the 7.2.3 update, but none like mine. After updating from 7.1.x to 7.2.3 the hap ac2 reboots every 4 hours.
Here stats from checkmk uptime / log:

Did anyone know how to fix this? In my case its the central capsman, not only the local wifi fails, all wifi access point fails.
Kind regards
Mario

Hi,

I have similar problem - after upgrade to 7.x (now in 7.2.3) my HAP ac2 is frequently rebooting, but in my case those reboots are not regular but looks random.
I noticed that there can be some memory leak - memory usage is going 100%,
Zrzut ekranu z 2022-05-19 18-19-20.png
I’m using CAPSMAN with 2 CAP ap.

Log from winbox:
Zrzut ekranu z 2022-05-19 18-15-07.png

Hi,
I have a similar issue with hap ac3 on 7.2.3. Memory usage goes up about 10mb/day, the the router reboots when the memory usage reaches the limit.

I have excluded DoH
Other features I have enabled

  • dns with about 11k static entries for and locking
  • wifiwave 2 (1x said on 2.4ghz and 1x said on 5ghz)
  • 1 ZeroTier tunnel
  • 1 dhcp server on lan
  • less than o 10 few rules

I did open a support case, waiting for a reply

Hi,

since there seams to be not alternative, I´ve changed the Package-Channel from stable to long-term and than downgraded to 7.1.5.
This seams to work stable, even the firmware stays on 7.2.3.

I hope there will come a fix for the stable branch from mikrotik, to change back to stable, like all the other caps.

Kind regards, Mario

As @piio17 hinted: it would be great if you could at least try to correlate the uptime graph with resource consumption graphs. Memory usage seems the most obvious candidate. BTW, my hAP ac2 running 6.49.3 shows steady rise of memory consumption … the rate is not that big, in approximately 13 weeks of uptime it rised from 65MB to 129MB … which gives me another 6 months of uptime before it’s bound to hit the ceiling.
My device is not running DoH, nor is it running wifiwave2, nor zerotier, it’s not used as DNS server, only a few dynamic IP address lists (but those are not supposed to grow … not that much at least). In short: I’ve no idea what causes ever increasing memory usage on my device.

You got me scarred to not want to perform upgrades :smiley:
I’m running 7.2.1 on hAP ac2 with 24 days uptime now - zerotier enabled and it’s running wery steady. After reading this thread - I’m not updating any time soon! :smiley:

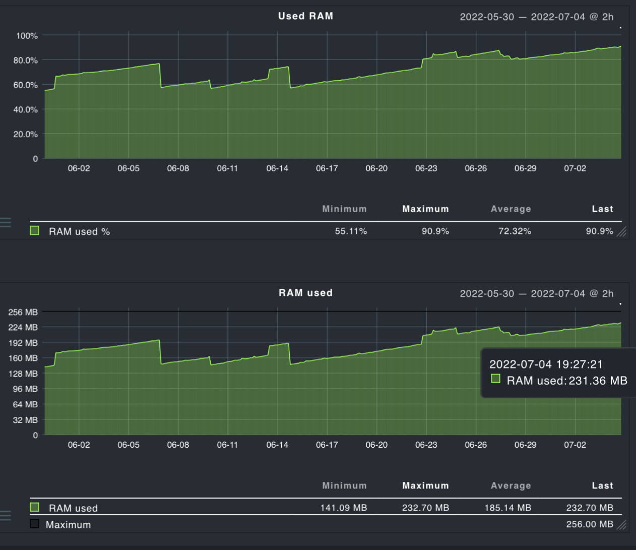
Just a quick update. I am on ac3 / 7.3.1 and after 20 days I have hit the 90% mark
Bumps are caused by supout creation. Memory increase is constant except for a drop around 85% (I did 4 or 5 supout while trying to increase the usage).
B9E6F0FF-4955-4E63-B84A-9BBD55B1CAA7.jpeg

7.5 seems to have fixed this, or at least I see no memory usage increase after 6 hours…


Update: not really fixed. Memory increase by 20mb in 3 days…