High CPU on CRS326-24S+2Q+

Hi to all

i have strange problem with this device, high cpu, from 20-90%

about setup:
it is pure L2, no L3, no firewall, no routing, nothing
only L2 in HW offloaded Bridge with dozen of Vlans

now, why ROS for pure L2?
Because i need LLDP & SFP & VLANs information from this device
SwOS does not provide these with SNMP reading

1 bridge,
all ports in bridge,
Vlan filtering,
only winbox & ssh,
SNMP,
Firewal 3 allow and 1 deny input rule

and CPU is jumping like a mad man

tried with LT, stable, RC ... same

any solution? idea ?

Any packet loss ?

this device has 650MHz CPU and those spikes I think there are normal during SNMP queries, nothing to be worry about

hi @kowal

it is not only SNMP. yes, i am aware that SNMP have high CPU usage on large tables
but ...
SNMP readout is every 5 minutes
and CPU jumping even if there is NO snmp communication
yes, jumps are smaller, about 60%
with snmp 90%
but still ... 60% ? for idle device ?

WIth open winbox?

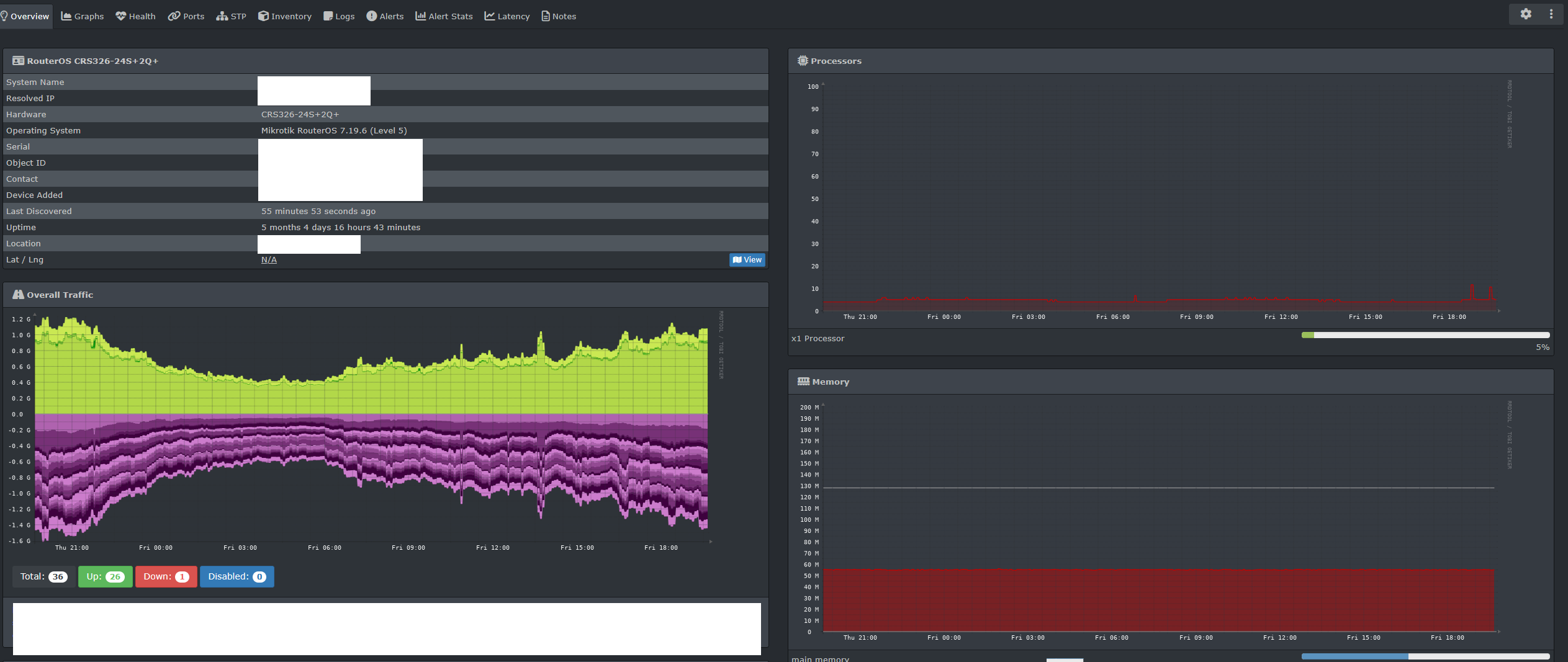
I have at least 6 CRS326-24S+2Q+, almost every with all 24 SFP ports used (10G uplinks, at this time there are no need for 40G uplinks), this one has 7.19.6 and has longest uptime:

Check your bridge ports to make sure all ports are in ‘H’ mode - and that you aren’t using any VLAN Interfaces as a L3 gateway etc without it being HW Offloaded (if possible on that switch)

Sounds like some of your traffic is running through CPU.

Post router config with sensitive bits removed.