Hi
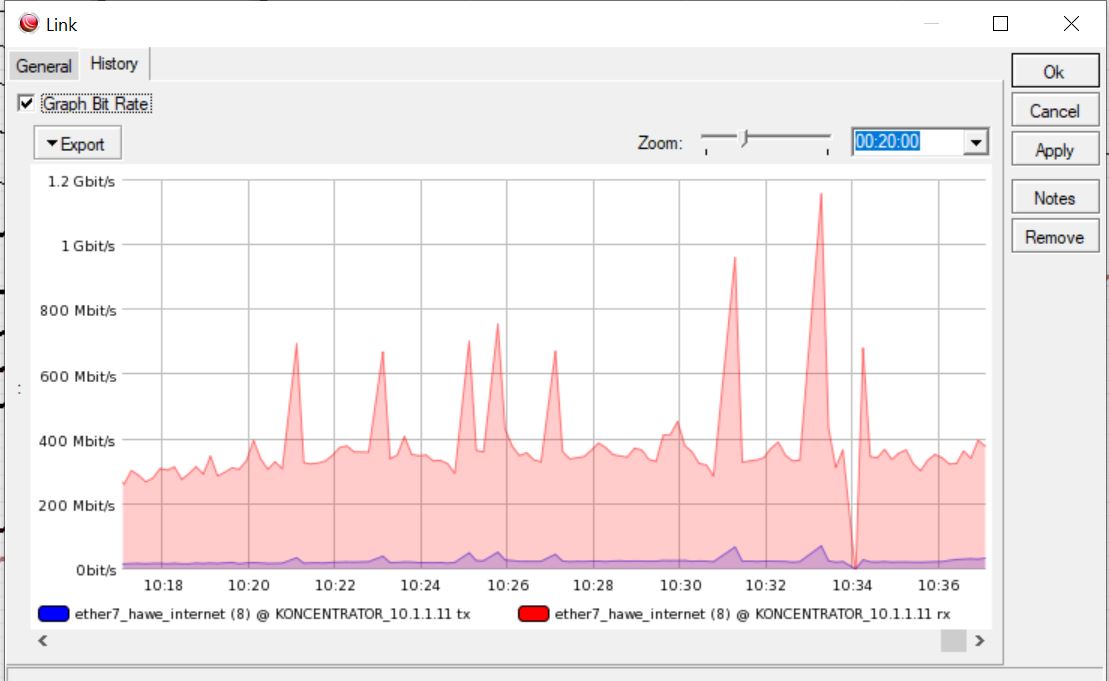
When i set in link mastering type to routeros i sometimes see big peak. Why? When i change mastering type to SNMP all is fine.

Hi
When i set in link mastering type to routeros i sometimes see big peak. Why? When i change mastering type to SNMP all is fine.
