Hi,
Currently I using RB5009 with ROS 7.20beta2 which it fix MTU PPPoE over VRRP (vBRAS)
Log:
2025-06-16 13:04:14 pppoe,ppp,info pppoe-out1: terminating... - disconnected
2025-06-17 10:32:04 pppoe,ppp,info pppoe-out1: terminating...
2025-06-17 11:08:08 pppoe,ppp,info pppoe-out1: terminating...
2025-06-18 13:03:12 pppoe,ppp,info pppoe-out1: terminating... - hungup
2025-06-18 18:27:37 pppoe,ppp,info pppoe-out1: terminating... - hungup
2025-06-19 13:30:47 pppoe,ppp,info pppoe-out1: terminating...
2025-06-19 16:15:30 pppoe,ppp,info pppoe-out1: terminating...
2025-06-19 18:22:55 pppoe,ppp,info pppoe-out1: terminating... - disconnected
2025-06-19 22:37:39 pppoe,ppp,info pppoe-out1: terminating...
2025-06-20 00:52:43 pppoe,ppp,info pppoe-out1: terminating...
2025-06-20 05:42:48 pppoe,ppp,info pppoe-out1: terminating...
2025-06-20 09:48:32 pppoe,ppp,info pppoe-out1: terminating...
2025-06-20 12:21:37 pppoe,ppp,info pppoe-out1: terminating... - hungup
2025-06-20 14:04:40 pppoe,ppp,info pppoe-out1: terminating... - hungup
2025-06-20 15:09:45 pppoe,ppp,info pppoe-out1: terminating... - hungup
2025-06-20 15:48:08 pppoe,ppp,info pppoe-out1: terminating... - disconnected
2025-06-20 15:58:12 pppoe,ppp,info pppoe-out1: terminating... - hungup
2025-06-20 18:21:16 pppoe,ppp,info pppoe-out1: terminating...
2025-06-20 19:14:40 pppoe,ppp,info pppoe-out1: terminating...
last detailed disconnected
2025-06-20 19:13:07 pppoe,ppp,debug,packet pppoe-out1: rcvd LCP EchoReq id=0x7e
2025-06-20 19:13:07 pppoe,ppp,debug,packet <magic 0xe087dec6>
2025-06-20 19:13:07 pppoe,ppp,debug,packet pppoe-out1: sent LCP EchoRep id=0x7e
2025-06-20 19:13:07 pppoe,ppp,debug,packet <magic 0x1d099704>
2025-06-20 19:14:40 pppoe,ppp,debug,packet pppoe-out1: rcvd LCP TermReq id=0x4
I notice there are gap ~1 second then rcvd LCP TermReq
ISP failed to received LCP Echo from RB5009? because MTU not fit in VRRP?
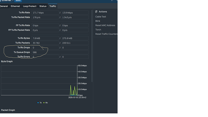
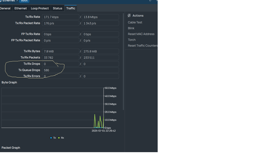
I use CAKE and FQ_CoDel to manage upload
and I set WAN interface to use mq_pfifo at value 2000








