hello for all my friends in this forum…!
please anyone know what is the benefit of the traffic flow sub menu..? -ip..traffic flow…
so when and where we can use this feature and what is the benefit that we can obtain using this feature…?
You can use this to provide data to your Netflow collector and obtain statistics on the traffic that flows through your Mikrotik.
Google “Netflow” and learn a bit about the concept, versions (v5,v9,IPFIX etc.)
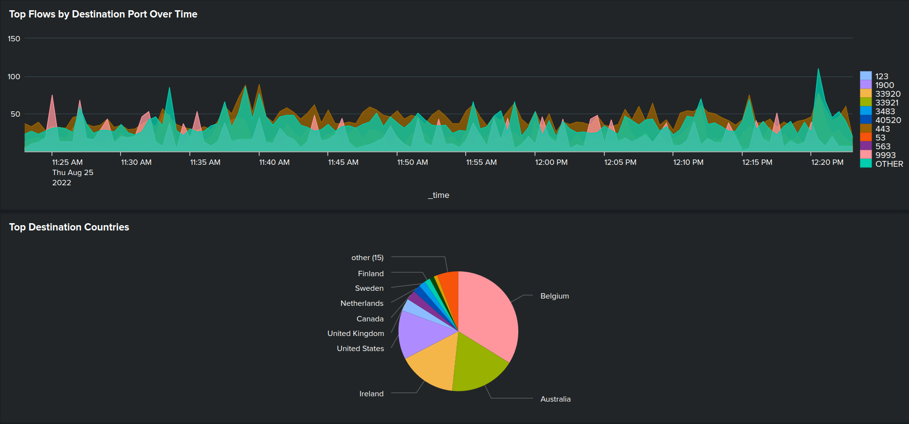
When you have a “collector” configured somewhere on a machine on your LAN, you could get stats like this.
You need to define from which interfaces on you Mikrotik you want to capture flows (eg. only your Internet-out or also internal LAN interfaces etc)



Wow, I like colour graphs, how did you do that?
I use (free) Splunk with @Jotne fine Mikrotik application/dashboard.
In addition, Splunk has an embedded Netflow receiver too so I use that.
Then on github, I have found 2 “dashboards” that creates these graphs from the data that is collected.
Nothing very fancy, but it gives me an idea on some traffic patterns etc.