Dear Community and Developers,
Thank you very much for the marvel, art, you do…
I am sorry, but just wanted to clarify the following rationale in awesome WinBox (v4.0beta20).
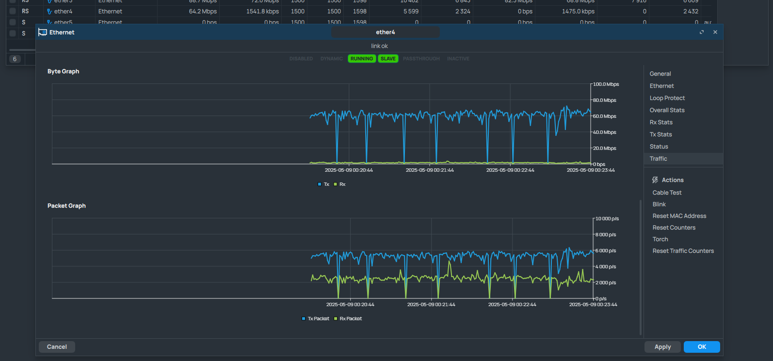
The graph rendering function respects the maximum traffic load values, but with those getting out of the graph range, the function still renders the graph with the maximum set to the value now in time missing from the time range of the graph. That makes the graph practically empty with any single moment in time with a value significantly higher than the average.
For example, a graph had been showing a traffic of 0-100 kbps for some time, and then, with a single second/point of 10 mbps, the whole graph looks empty due to all the rest points of 100 kbps now invisible laying at the very bottom of the whole render result.
The following preview shows two graphs of the same interface traffic load: on the left, we may see a graph with maximum extremum stored in the function (e.g. 400 mbps) which makes the whole graph almost empty; on the right - we may see a graph on a reloaded window with not yet stored so high extremum (e.g. 800 kbps) - and that at least allows to see the data visualized in more adequate manner.

Is it an expected behavior? If not, is it possible to reset the maximum on each render, so the graph would automatically adapt to the highest value?
Best and kind regards ![]()

