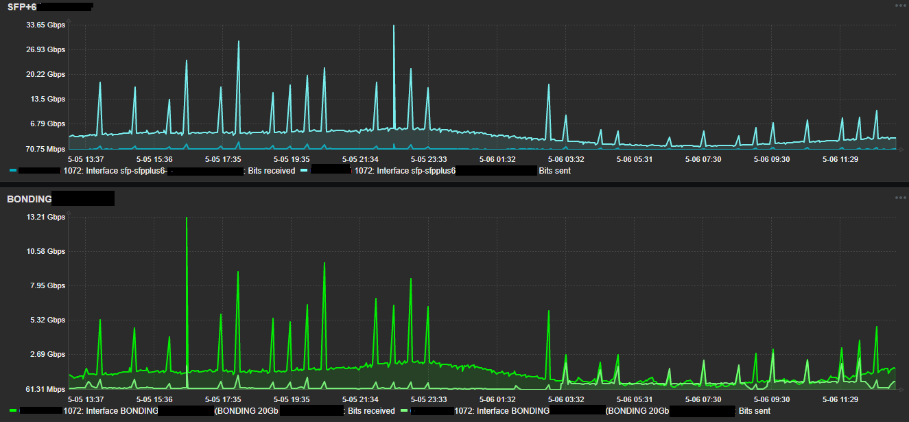
Hello colleagues, I have 2 ccr1072 routers in which I present erroneous traffic readings in the SFP + interfaces
In interfaces that do not exceed 3GB of traffic I see that sometimes the traffic goes up to more than 40gb, which is impossible for the type of sfp port of the equipment.
Is anyone else experiencing this or know how to fix it?
I enclose a images of zabbix where these erroneous readings are observed, corroborate that it is not an error of zabbix since the same readings can be seen by winbox inside the router


